首頁
關于我們
海能資訊
産品中心
榮譽業績
人才招聘
PRODUCTS
電力行業産品
輸電線路(lù)智慧檢測産品
變壓器綜合檢測産品
配電綜合檢測産品
區域電網數字化産品
冶金行業産品
液面控制系列
自(zì)動加渣系列
檢測控制系列
智能機(jī)器人系列
聯系我們
電話:021-60890579
+
嵌入式鋼水液位檢測系統
→
嵌入式鋼水液位檢測系統利用電磁感應原理(lǐ)檢測鋼水液位高度,并通過兩個傳感器組成的差分(fēn)電路(lù)進行...
拉速控制系統
系統采用穩定的Cs-137和高靈敏度探測器完成對連鑄機(jī)結晶器鋼水液面的檢測與控制...
電渦流液位檢測系統
系統采用響應快(kuài)、精度高的電渦流檢測裝置及精确的塞棒控制系統對闆坯、大(dà)方坯、大(dà)圓坯連鑄機(jī)結晶器液面進行...
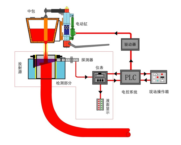
中間包塞棒自(zì)動控制系統
系統采用穩定的鋼水液位檢測系統,先進的數字電動缸和塞棒執行機(jī)構等設備對中間包的鋼水流量進行...
連鑄機(jī)結晶器液面自(zì)動開澆系統
智能制造已成爲推動鋼鐵企業質量和效益提升的強大(dà)引擎,實現結晶器液面一鍵自(zì)動開澆,是提高連鑄機(jī)自(zì)動化程度與生(shēng)産工(gōng)藝水平的智能制造标志...